Demo Screenshots

You are viewing the English version of this page because it has not yet been fully translated. Interested in helping out? See Contributing.

Web store

Home PageCheckout Screen
frontend-1frontend-2

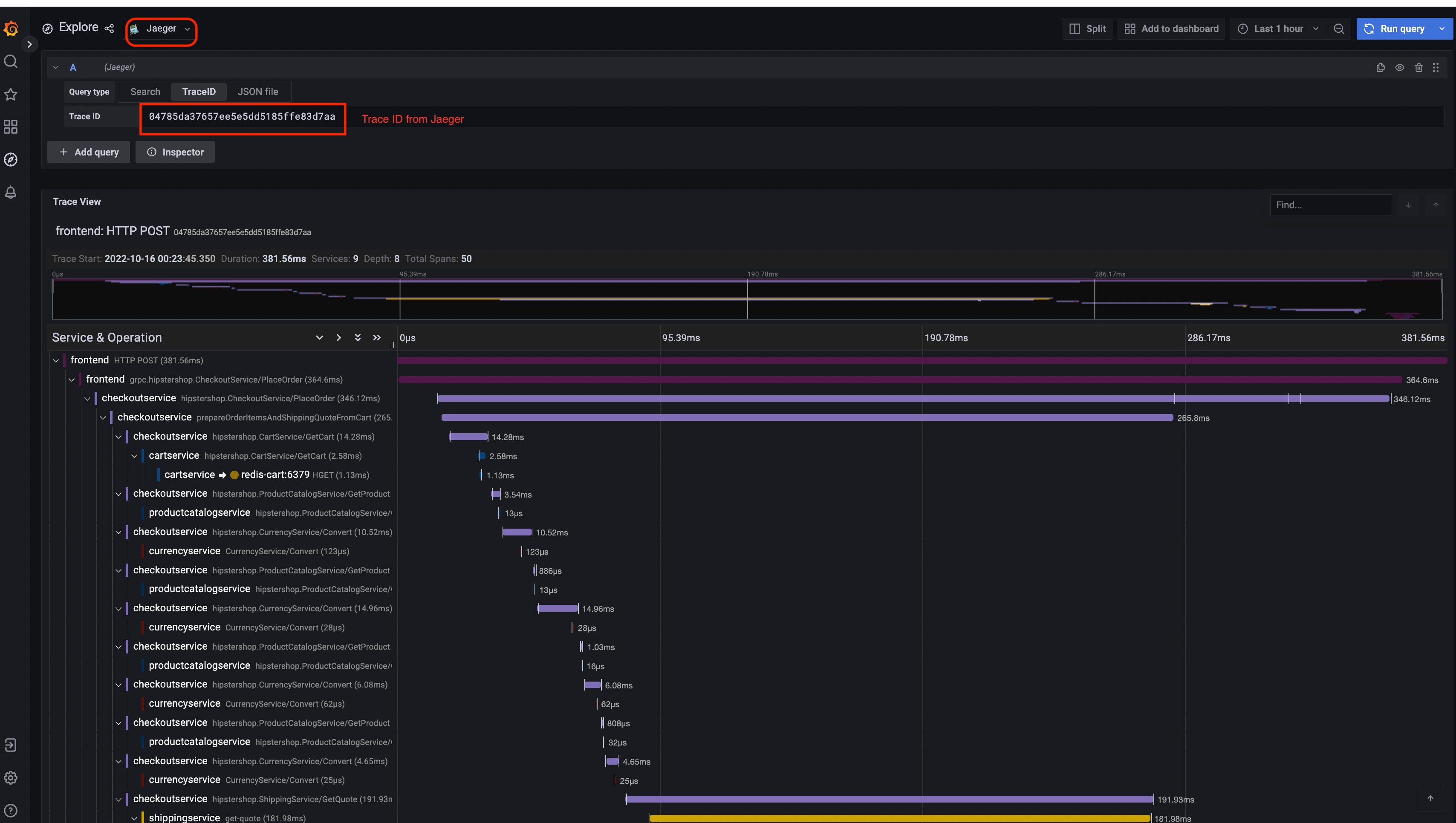
Jaeger

Jaeger UITrace View
jaeger-uijaeger-trace-view
System Architecture
jaeger-system-architecture

Prometheus

Prometheus

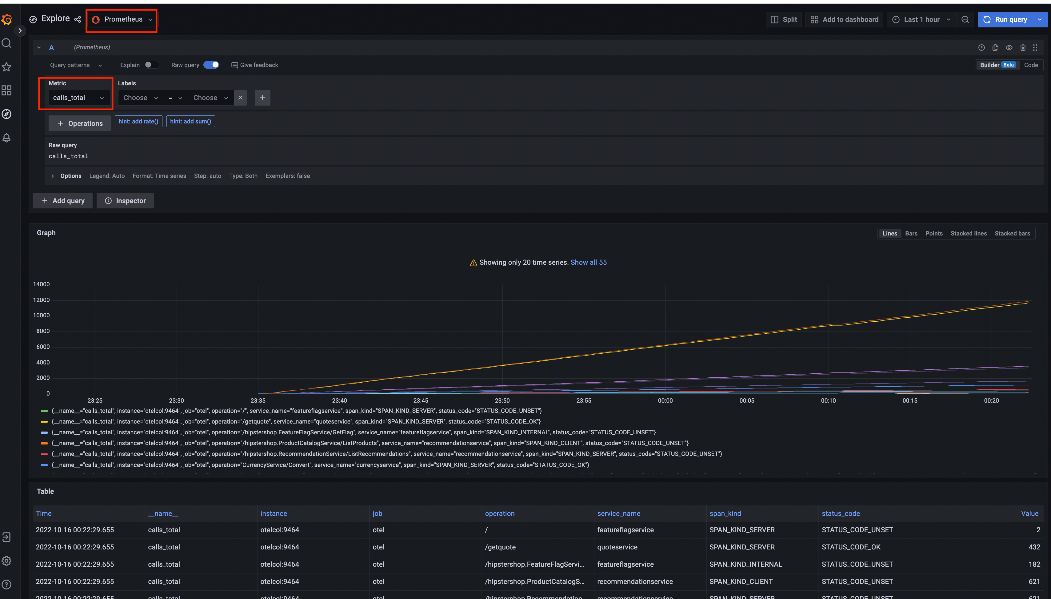
Grafana

Prometheus Data SourceJaeger Data Source
Grafana-PrometheusGrafana-jaeger

Load Generator UI

load-generator-ui

Flagd Configurator

Basic viewAdvanced view
flagd-ui-basic-viewflagd-ui-advanced-view

Ostatnia modyfikacja January 22, 2025: [chore] Spelling: dashboard...id (#6018) (1f6a173c)